• Otomasyon Hem Gösterişli Hem Akıllı Olmalı
  • Telefon: 0312 472 61 93
  • akilli@akilliproses.com.tr
Türkçe English Russian
/
  • ANASAYFA
  • KURUMSAL
    • Hakkımızda
    • Kalite Belgeleri
    • Referanslar
    • Haberler
    • İnsan Kaynakları
    • Talep Formu
  • MÜHENDİSLİK HİZMETLERİ
    • Plc-Scada Uygulamaları
    • Dcs Uygulamaları
    • Rtu Uygulamaları
    • Projelendirme
    • Sistem Entegrasyon ve Modernizasyonu
  • ELEKTRİK TAAHHÜT HİZMETLERİ
  • ELEKTRİK-OTOMASYON
    • İş Makinaları Otomasyonu
    • Makina Otomasyonu
    • Proses Otomasyonu
    • Robot Otomasyonu
  • İLETİŞİM
    • Merkez
    • Fabrika
  • E-KATALOG
  • İ.K FORMU


  • ELEKTRİK-OTOMASYON
  • Proses Otomasyonu
  • Borax Çözme Tesisi I-II-III Otomasyonu
KURUMSAL MÜHENDİSLİK HİZMETLERİ ELEKTRİK TAAHHÜT HİZMETLERİ ELEKTRİK-OTOMASYON    - İş Makinaları Otomasyonu    - Makina Otomasyonu    - Proses Otomasyonu       ↘ Alçı Fabrikası Otomasyonu       ↘ Su Arıtma Otomasyonu       ↘ Borax Stoklama ve Yükleme Tesisi Otomasyonu       ↘ Borax PentaHidrat II Fabrikası Otomasyonu       ↘ Borax Çözme Tesisi I-II-III Otomasyonu       ↘ Çimento Fabrikası Otomasyonu       ↘ Demir - Çelik Fabrikası Otomasyonu       ↘ Döküm Fabrikası Otomasyonu       ↘ Kireç Fabrikası Otomasyonu       ↘ Maden Cevher Konsantratör Tesisi Otomasyonu       ↘ Gübre Fabrikası Otomasyonu       ↘ MDF Fabrika Otomasyonu       ↘ Kalsinasyon Tesisi Otomasyonu       ↘ Borax PentaHidrat IV Fabrikası Otomasyonu       ↘ Maden Fabrikası Otomasyonu       ↘ Kolomanit Pnomatik Depolama ve Transfer Tesisi    - Robot Otomasyonu İLETİŞİM

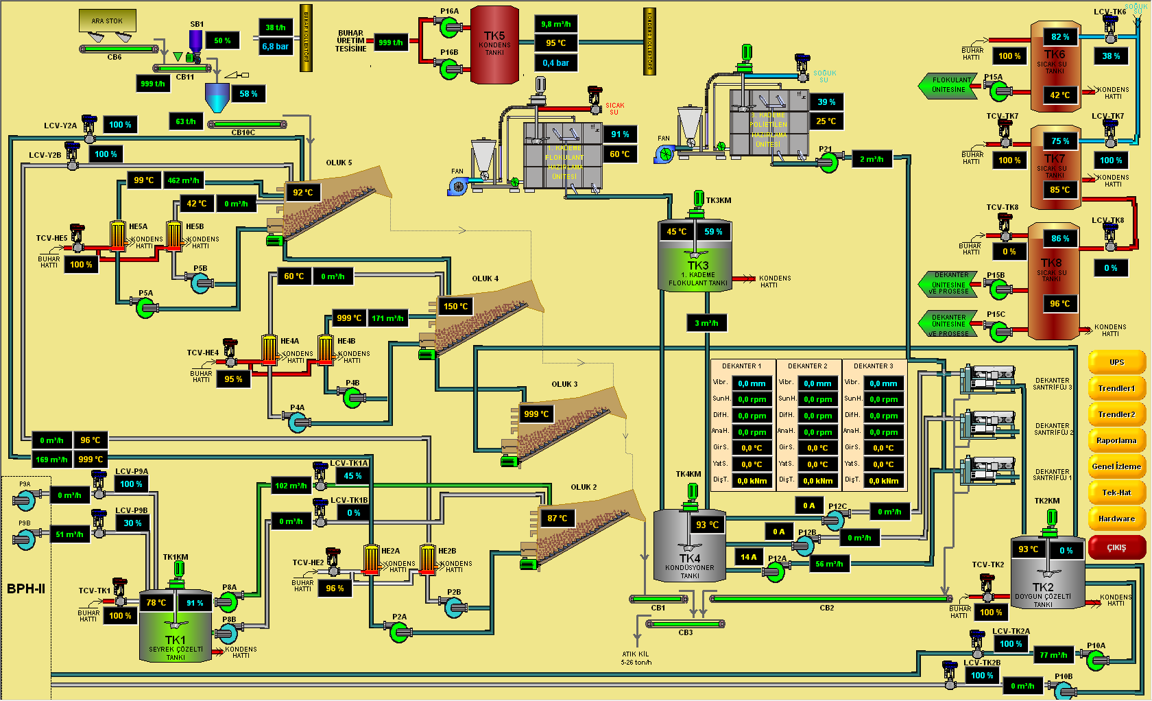
Borax Çözme Tesisi I-II-III Otomasyonu


Yapım Yılı: 2009-2010

Yaklaşık 1500 IO luk Digital ,Analog ve Soft Sinyal (3+1 TESİS)

Redundant CPU: ABB Freelance 800F Mimarisi


Akıllı Proses Kontrol Sistemleri, Çözme I-II-III tesislerine özel anahtar teslimi ekonomik, sofistik, gereksinim mühendisliği kurallarına uyan elektrik ve otomasyon çözümleri sunmuştur.

Boraks Çözme I-II-III Tesisleri  Genel Teknik Özellikleri


• O.G. Enerji Temini & Dağıtımı Proje İşleri

• Busbar Dağıtım Sistemlerinin Dizaynı

• Enerji Dağıtım, MCC ve Kompanzasyon Panolarının Proje, Dizayn Hizmetleri,

• Bina İçi ve Dışı Aydırnlatma  Projeleri,

• Kablo Taşıma Projeleri,

• UPS Ekipmanları ve Jeneratör Projeleri,

• Topraklama ve Yıldırımdan Koruma Projeleri,

• Aydınlatma Projeleri,

• Zayıf Akım Sistemleri (Data, Telefon, CCTV,Yangın vb.),

• Endüstri 4.0 uyumlu software

• Mühendislik hizmetleri: Elektrik ve otomasyon projelerinin DIN normlarına göre hazırlanması,

• PI&D, Hook up ve FDS, diagramlarının hazırlanması

• Proses sürekliliği ve duraksamaların önüne geçen mimari yapı

• DCS kontrol sistemi mimarisi kullanımı

• Server Client Mimarisi ile Redundant PC yapısı

• SQL Server ile datalara ulaşım,trend ve geriye dönük raporlama

• Web Server ile uzaktan izleme ve kontrol imkanı

• Yüksek koruma sınıflı panolar ve saha ekipmanları (Otomasyon,UPS vb.)

• Enstrümantasyon seçimlerinin yapılması (Hart,AS-I, Profibus-PA vb.)

• Bütün akıllı cihazlara DTM ler üzerinden mühendislik istasyonundan erişim

• Kolay kalibrasyon ve optimizasyon imkanı

• Third Party üniteleri haberleşme sistemleri ile DCS ‘ e bağlama

• Bus teknolojisi ile marshalling sade panolama(Profinet-Profibus,Modbus,EthernetIP vb.)

• Lokal ve Remote kontrol imkanı

• Digital sinyalleri röle ile izolasyon imkanı

• Analog bilgileri hart izolatörler ile koruma

• Bütün ekipmanları faceplate ile kontrol ve izleme

• Arıza durumunda sesli ikaz mekanizması

• Çoklu dil desteği

• Maksimum iş güvenliği

• Uzaktan erişim ile hızlı teknik destek imkanı

• Yedek parça desteği

• 7/24 Servis garantisi

• Operatör ve Servis El Kitabı

• Operatör Eğitimi














/

Yaptığımız tüm işlerde “Gereksinim Mühendisliği” kriterleri uygulanır. Deneyimli kadrolarıyla, müşteri ihtiyaçlarını teknik ve etik açıdan doğru tespit ederek, müşteriyi kaderiyle baş başa bırakmayan, ekonomik çözümler sunarak, koşulsuz müşteri memnuniyeti sağlamayı hedeflemektedir.

Bize Ulaşın

Adres: Gökkuşağı Cad. 1209 Sk.
No : 17/2 Balgat / ANKARA

0 312 472 61 22(Merkez)

0 312 472 61 93(Fabrika)

0312 395 29 32(Fax)

akilli@akilliproses.com.tr

Bizi Takip Edin

© 2017 Akıllı Proses Tüm Hakları Saklıdır.

  • TASARIM ARETA